产品概述
OVERVIEW
以本体论构建建筑数字底座,让AI真正"懂"建筑
1 系统简述
在传统智能建筑管理中,设备数据以"点位表"形式存在——冰冷的编号与数值,系统之间互不理解,AI也只能做简单的数据查询和文本应答。根本原因在于:建筑缺少一套机器可理解的知识体系。
古河AI本体知识平台(AI-Ontology)正是为解决这一问题而生。平台引入本体论(Ontology)这一人工智能领域的核心知识表示技术,基于国际标准OWL/RDF语义规范,为智慧建筑构建一套结构化、语义化、可推理的知识模型——定义"什么是空调机组"、"空调与空间的供给关系"、"传感器测点归属于哪台设备"等建筑领域的核心概念与关系。
当建筑有了本体知识,AI便从"文字处理器"升级为"建筑专家"——它不仅知道数据是什么,还理解数据之间的关系。当用户说"关闭三楼所有空调",AI能通过本体推理自动识别三楼包含哪些空间、每个空间安装了哪些空调设备、每台设备应执行什么控制指令,从而精准完成操作。
2 什么是建筑本体论(Building Ontology)
本体论(Ontology)源自哲学,是研究"存在"的学问。在计算机科学中,本体是对某个领域概念及其关系的形式化、显式化描述,是知识图谱的骨架,是AI进行语义理解和逻辑推理的基础。
在智慧建筑领域,建筑本体要回答以下核心问题:
| 核心问题 | 说明 | 举例 |
|---|---|---|
| "有什么" | 建筑中有哪些类别的实体? | 设备、空间、系统、测点、指令 |
| "是什么" | 实体之间的分类继承关系 | 风机是执行器的子类,温度传感器是仪表的子类 |
| "什么关系" | 实体之间的语义关联 | 空调机组"服务于"某个空间,传感器"属于"某台设备 |
古河AI-Ontology平台将这些建筑知识以国际标准(OWL/RDF)进行形式化描述,使其不仅人可以阅读,更重要的是机器可以理解、可以推理。
3 平台架构
AI-Ontology平台采用"模式-实例-图谱"三层知识架构:
4 核心功能
4.1 可视化本体建模
提供直观的可视化本体编辑器,无需掌握OWL语法,即可完成建筑领域本体的构建:

类层次定义——以树形结构管理建筑设备分类体系:设备(Equipment)→ 控制器、执行器、风机、仪表、阀门、电机、网关、空气处理机组、冷水机组、变风量末端、锅炉、水泵、电梯、灯具、监控摄像头、散热器等。
对象属性定义——描述实体之间的语义关系:
| 属性 | 标签 | 值域 | 说明 |
|---|---|---|---|
| base:hasLocation | 位于 | 空间 | 设备安装在哪个空间 |
| base:hasPoint | 包含测点 | 传感器/测点 | 设备关联哪些监测点位 |
| base:feeds | 供给 | 设备 | 上游设备向下游供给 |
| base:isFedBy | 由...供给 | 设备 | 下游设备由上游供给 |
| base:hasSystem | 属于系统 | 系统 | 设备归属于哪个子系统 |
| base:hasCommand | 包含指令 | 指令 | 设备可执行哪些控制命令 |
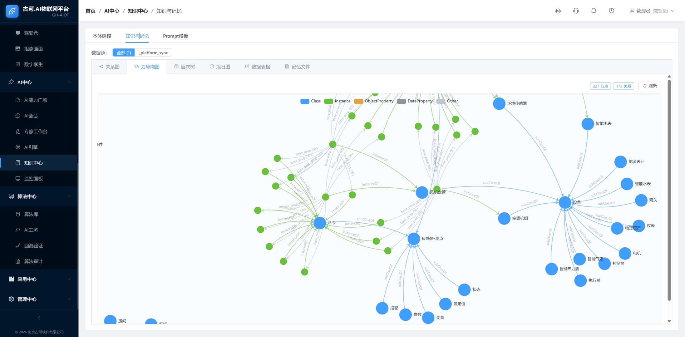
4.2 知识图谱可视化
本体模型与实例数据融合后,自动生成建筑知识图谱,提供多种可视化探索方式:

支持按节点类型分色显示——Class(类)、Index(索引)、ObjectProperty(对象属性)、DataProperty(数据属性),清晰区分本体的不同组成部分。
4.3 AI语义问答与智能推理
本体知识是AI智能体的"大脑"。当AI-Ontology为AI引擎注入建筑本体知识后,实现基于本体的语义问答能力:

4.4 专家技能与知识驱动的自动化
本体知识不仅服务于对话问答,还驱动自动化运维技能的构建:

4.5 运行监控与知识审计
AI基于本体知识执行的每一次操作都可追溯:

4.6 多模型适配与开放生态
AI-Ontology平台的本体知识可对接多种主流大语言模型:

产品特点
FEATURES
1 标准化的知识表示
采用国际标准OWL/RDF语义规范,兼容Brick Schema、RealEstateCore等建筑领域主流本体标准,避免知识孤岛,支持跨系统、跨项目的知识复用。
2 零代码可视化建模
运维工程师无需学习OWL语法或SPARQL查询语言,通过可视化界面拖拽即可完成本体构建、实例录入和关系编辑,极大降低知识建模门槛。
3 从"数据"到"知识"的质变
传统系统管理的是离散的点位数据,AI-Ontology管理的是结构化、有关系、可推理的知识。这是智慧建筑从"自动化"迈向"智能化"的关键一步。
4 AI能力的倍增器
本体知识为AI提供了"专业背景",使大模型在建筑场景中的回答更准确、操作更可靠。没有本体的AI如同没有专业知识的实习生,有了本体的AI才是经验丰富的楼宇工程师。
5 可复用的知识资产
一次建模、多项目复用。建筑本体模型可导出为标准文件,在新项目中导入后仅需调整实例层数据,大幅缩短项目交付周期。
6 支持国产信创
平台支持国产服务器和操作系统部署,满足政企客户的国产化合规要求。
产品图片
PICTURES
![]() |
本体建模
![]() |
知识图谱
![]() |
AI智能会话
![]() |
专家工作台
![]() |
监控面板
![]() |
模型广场
![]() |
AI引擎配置
微信咨询